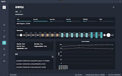
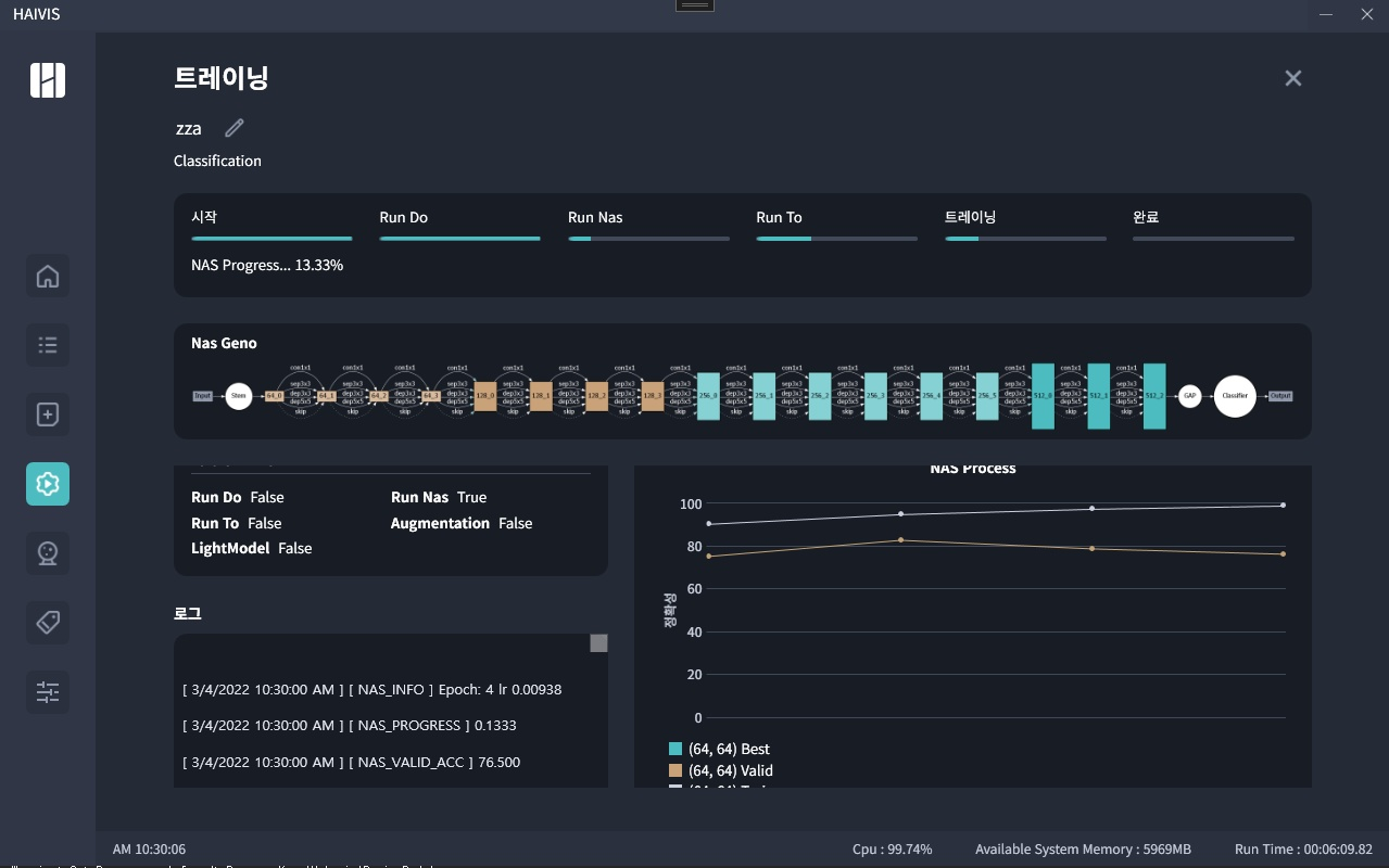
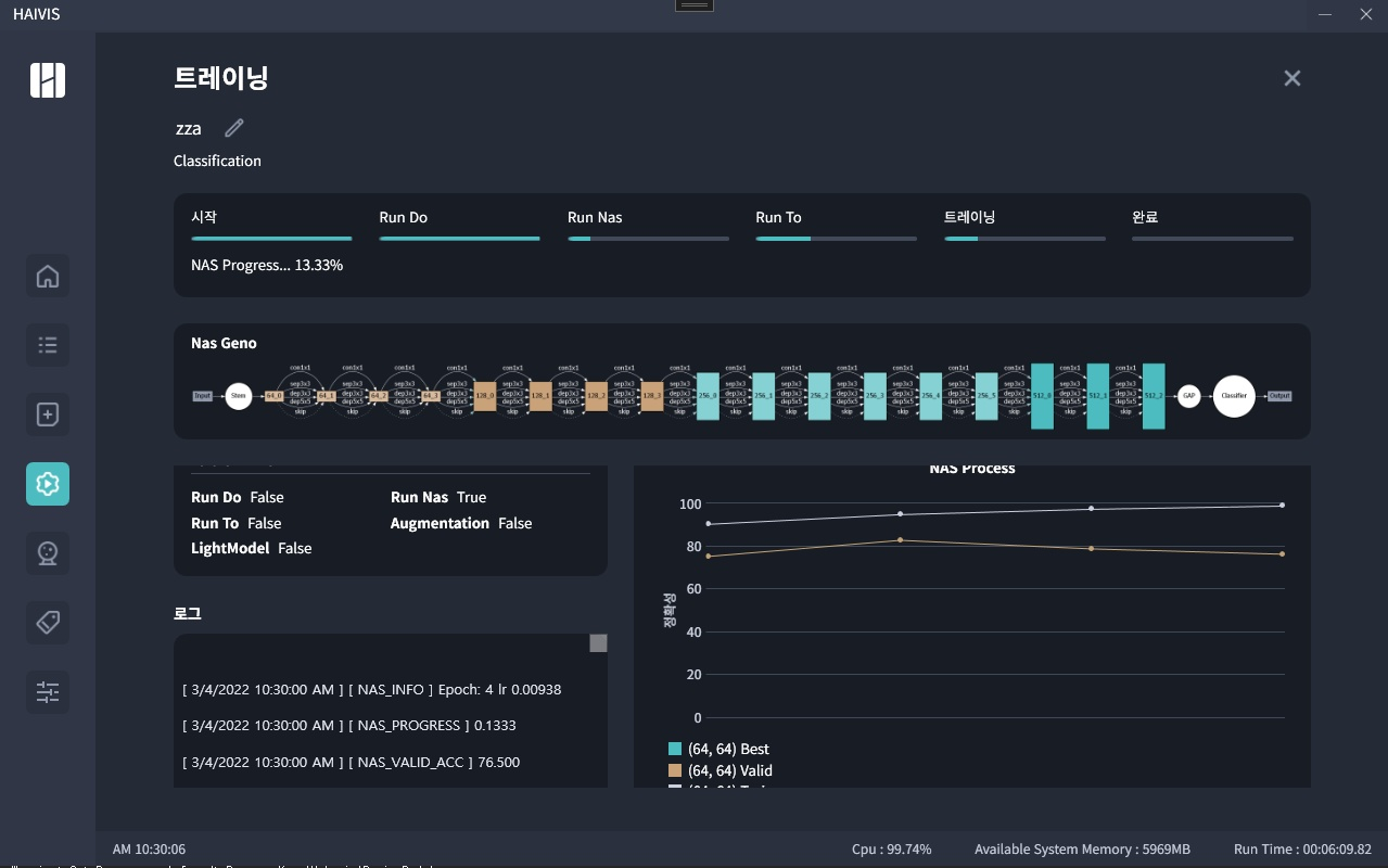
HAIVIS Autotrainer is a GUI-based automatic AI training tool dedicated for machine vision industry, which can be used even by a user without AI expertise.
This package include all the necessary Ai training tools. They include our own patented automatic deep learning (DL) network architecture search (NAS), automatic hyper-parameter search, automatic data augmentation, automatic preprocessing as well as a labeller. The package also include standard machine vision functionalities such as classification, detection, and segmentation.
Our DL NAS tool can create a new CNN architecture which can reduce 90% memory requirement with 20-30% accuracy improvement.
